Naemon ist ein Monitoring-Tool, das ähnlich funktioniert wie Icinga oder Nagios. Thruk ist eine Weboberfläche für dieses Tool, die wiederum auch mit Nagios und Icinga funktioniert. Dadurch lassen sich auch hybride Umgebungen mit einer einheitlichen Oberfläche verwalten.
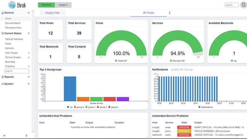
Mit Thruk lässt sich eine gemeinsame Weboberfläche zur Verwaltung von Naemon, Icinga und Nagios betreiben.
(Bild: Joos - Thruk)
Naemon ist eine Netzwerküberwachungssoftware, die auf Nagios aufbaut. Das Tool zeichnet sich durch seine modulare Architektur aus. Einer der Hauptzwecke von Naemon ist die Überwachung von Netzwerkdiensten wie SMTP, POP3, HTTP, NNTP und ICMP (PING). Zusätzlich bietet Naemon die Möglichkeit, Host-Ressourcen wie Prozessorlast, Speichernutzung und Festplattenbelegung zu monitoren.
Naemon bietet viele Möglichkeiten zur flexiblen Konfiguration
Naemon verfügt über ein flexibles Benachrichtigungssystem, das Administratoren über Probleme informiert. Dieses System kann so konfiguriert werden, dass es Benachrichtigungen über verschiedene Kanäle wie E-Mail, SMS oder benutzerdefinierte Skripte sendet. Das Eskalationssystem stellt sicher, dass kritische Probleme angemessen gehandhabt und an das zuständige Personal weitergeleitet werden.
Bildergalerie
Beim Einsatz von Naemon und Thruk in einem professionellen IT-Umfeld müssen spezifische Faktoren beachtet werden, die sich direkt auf die Effizienz und Wirksamkeit dieser Monitoring-Tools auswirken. Zunächst ist es wichtig, sich mit der Nagios-kompatiblen Konfiguration von Naemon vertraut zu machen, da die Effektivität des Monitorings stark von der Genauigkeit der Konfigurationsdateien abhängt. Dazu gehören Host-, Service- und Kontaktdefinitionen, die präzise auf die spezifischen Anforderungen und die Netzwerktopologie abgestimmt sein müssen.
Da Naemon eine hohe Anzahl von Hosts und Diensten verarbeiten kann, ist es entscheidend, die Konfigurationsdateien zu optimieren. Dies umfasst die effiziente Verwendung von Host- und Service-Templates, die Vermeidung redundanter Einträge und die richtige Anwendung von Check-Intervallen, um die Last auf dem Monitoring-Server zu minimieren.
Erweiterbarkeit durch Plugins, grafische Darstellung und Reporting
Ein wesentlicher Vorteil von Naemon ist seine Erweiterbarkeit durch Plugins. Diese Plugins ermöglichen es, spezifische Dienste oder Anwendungen zu überwachen, die nicht standardmäßig von Naemon abgedeckt werden. Durch die Nutzung der Plugins kann Naemon an spezifische Bedürfnisse und Anforderungen einer IT-Umgebung angepasst werden.
Zur visuellen Darstellung der Überwachungsdaten bietet Naemon Integrationen mit verschiedenen Grafik-Tools und Dashboards, zum Beispiel mit Thruk. Diese Tools ermöglichen es, Trends zu analysieren, Leistungsdaten zu visualisieren und umfassende Berichte über den Zustand der IT-Infrastruktur zu erstellen.
Naemon ist für den Einsatz in hochverfügbaren Umgebungen konzipiert. Es unterstützt die Konfiguration mehrerer Instanzen zur Gewährleistung der Redundanz. Zudem ist Naemon skalierbar und kann an wachsende Netzwerke und zunehmende Überwachungsanforderungen angepasst werden.
Naemon im Vergleich zu Nagios und Icinga
Naemon bietet eine optimierte Verarbeitung von Überwachungsaufgaben, was zu einer schnelleren Erkennung von Zustandsänderungen und einer effizienteren Ressourcennutzung führt. Dies ist besonders vorteilhaft in großen und komplexen Netzwerken, wo schnelle Reaktionszeiten und eine geringe Systembelastung entscheidend sind.
Ein weiterer Vorteil von Naemon ist seine modulare Architektur. Diese ermöglicht eine einfache Erweiterung und Anpassung des Systems. Nutzer können problemlos eigene Plugins und Add-ons integrieren, um spezifische Überwachungsanforderungen zu erfüllen. Diese Flexibilität macht Naemon im Vergleich zu Nagios zu einer vielseitigeren Lösung. Zudem verfügt Naemon über ein verbessertes Konfigurationsmanagement, das die Verwaltung großer und komplexer Überwachungsszenarien vereinfacht. Durch die Unterstützung moderner Konfigurationsmethoden wird die Einrichtung und Pflege des Überwachungssystems effizienter und fehlerresistenter.
Auch in der Benutzerfreundlichkeit unterscheidet sich Naemon von Nagios. Mit einer intuitiveren Benutzeroberfläche und einer klareren Darstellung der Überwachungsdaten bietet es eine benutzerfreundlichere Erfahrung, die die Einrichtung und tägliche Verwaltung vereinfacht. Kommt Thruk zum Einsatz, lassen sich Naemon und Nagios problemlos parallel einsetzen.
Icinga unterscheidet sich in mehreren technischen Aspekten von Naemon und Nagios. Einer der Hauptunterschiede liegt in der Konfigurationssprache: Icinga verwendet eine eigene Domain Specific Language (DSL), die komplexere Überwachungsszenarien und eine feinere Granularität in der Konfiguration ermöglicht. Dies kann in Umgebungen mit komplexen Anforderungen von Vorteil sein. Ein weiterer technischer Unterschied ist die erweiterte API-Funktionalität von Icinga. Die REST API bietet weitreichende Möglichkeiten zur Integration mit anderen Systemen und Automatisierungstools. Dies erleichtert die Einbindung von Icinga in bestehende IT-Infrastrukturen und ermöglicht eine effizientere Automatisierung von Überwachungsaufgaben. In Kombination bieten Icinga, Naemon und auch Nagios eine interessante Möglichkeit, Netzwerke zu verwalten. Beim Einsatz von Thruk als gemeinsame Weboberfläche lassen sich alle Überwachungslösungen optimal miteinander kombinieren.
Stand: 08.12.2025
Es ist für uns eine Selbstverständlichkeit, dass wir verantwortungsvoll mit Ihren personenbezogenen Daten umgehen. Sofern wir personenbezogene Daten von Ihnen erheben, verarbeiten wir diese unter Beachtung der geltenden Datenschutzvorschriften. Detaillierte Informationen finden Sie in unserer Datenschutzerklärung.
Einwilligung in die Verwendung von Daten zu Werbezwecken
Ich bin damit einverstanden, dass die Vogel IT-Medien GmbH, Max-Josef-Metzger-Straße 21, 86157 Augsburg, einschließlich aller mit ihr im Sinne der §§ 15 ff. AktG verbundenen Unternehmen (im weiteren: Vogel Communications Group) meine E-Mail-Adresse für die Zusendung von Newslettern und Werbung nutzt. Auflistungen der jeweils zugehörigen Unternehmen können hier abgerufen werden.
Der Newsletterinhalt erstreckt sich dabei auf Produkte und Dienstleistungen aller zuvor genannten Unternehmen, darunter beispielsweise Fachzeitschriften und Fachbücher, Veranstaltungen und Messen sowie veranstaltungsbezogene Produkte und Dienstleistungen, Print- und Digital-Mediaangebote und Services wie weitere (redaktionelle) Newsletter, Gewinnspiele, Lead-Kampagnen, Marktforschung im Online- und Offline-Bereich, fachspezifische Webportale und E-Learning-Angebote. Wenn auch meine persönliche Telefonnummer erhoben wurde, darf diese für die Unterbreitung von Angeboten der vorgenannten Produkte und Dienstleistungen der vorgenannten Unternehmen und Marktforschung genutzt werden.
Meine Einwilligung umfasst zudem die Verarbeitung meiner E-Mail-Adresse und Telefonnummer für den Datenabgleich zu Marketingzwecken mit ausgewählten Werbepartnern wie z.B. LinkedIN, Google und Meta. Hierfür darf die Vogel Communications Group die genannten Daten gehasht an Werbepartner übermitteln, die diese Daten dann nutzen, um feststellen zu können, ob ich ebenfalls Mitglied auf den besagten Werbepartnerportalen bin. Die Vogel Communications Group nutzt diese Funktion zu Zwecken des Retargeting (Upselling, Crossselling und Kundenbindung), der Generierung von sog. Lookalike Audiences zur Neukundengewinnung und als Ausschlussgrundlage für laufende Werbekampagnen. Weitere Informationen kann ich dem Abschnitt „Datenabgleich zu Marketingzwecken“ in der Datenschutzerklärung entnehmen.
Falls ich im Internet auf Portalen der Vogel Communications Group einschließlich deren mit ihr im Sinne der §§ 15 ff. AktG verbundenen Unternehmen geschützte Inhalte abrufe, muss ich mich mit weiteren Daten für den Zugang zu diesen Inhalten registrieren. Im Gegenzug für diesen gebührenlosen Zugang zu redaktionellen Inhalten dürfen meine Daten im Sinne dieser Einwilligung für die hier genannten Zwecke verwendet werden. Dies gilt nicht für den Datenabgleich zu Marketingzwecken.
Recht auf Widerruf
Mir ist bewusst, dass ich diese Einwilligung jederzeit für die Zukunft widerrufen kann. Durch meinen Widerruf wird die Rechtmäßigkeit der aufgrund meiner Einwilligung bis zum Widerruf erfolgten Verarbeitung nicht berührt. Um meinen Widerruf zu erklären, kann ich als eine Möglichkeit das unter https://contact.vogel.de abrufbare Kontaktformular nutzen. Sofern ich einzelne von mir abonnierte Newsletter nicht mehr erhalten möchte, kann ich darüber hinaus auch den am Ende eines Newsletters eingebundenen Abmeldelink anklicken. Weitere Informationen zu meinem Widerrufsrecht und dessen Ausübung sowie zu den Folgen meines Widerrufs finde ich in der Datenschutzerklärung.
Thruk als Weboberfläche für Naemon, Nagios und Icinga nutzen
Thruk ist ein leistungsfähiges Web-Frontend für Netzwerküberwachungssysteme wie Naemon, Icinga und Nagios. Der Hauptvorteil von Thruk beim Einsatz mit diesen Überwachungstools liegt in seiner Fähigkeit, eine einheitliche Sicht auf mehrere Überwachungsinstanzen zu bieten. Dies ist besonders nützlich in Umgebungen, wo verschiedene Überwachungssysteme parallel eingesetzt werden. Thruk konsolidiert die Daten aus diesen verschiedenen Quellen in einer zentralen, übersichtlichen Oberfläche. Das ermöglicht Administratoren, schnell einen umfassenden Überblick über den Status der gesamten IT-Infrastruktur zu erhalten, ohne zwischen verschiedenen Tools wechseln zu müssen. Wenn verschiedene Systeme angebunden sind, kann Thruk die Daten zusammenfassen und es ist möglich, die Daten der verschiedenen Systeme auszublenden.
Thruk bietet umfangreiche Anpassungsmöglichkeiten für Dashboards und Berichte. Administratoren sollten sich mit der Thruk-Konfigurationsdatei (thruk_local.conf) vertraut machen, um Views zu erstellen, die spezifisch auf die Bedürfnisse des Netzwerks und des IT-Teams zugeschnitten sind. Die Weboberfläche kann problemlos große Datenmengen verarbeiten, was es ideal für komplexe Netzwerke mit vielen Hosts und Services macht.
Die Benutzeroberfläche von Thruk ist intuitiv und benutzerfreundlich, was die Verwaltung und Analyse von Überwachungsdaten vereinfacht. Es bietet zudem fortschrittliche Reporting-Funktionen, die es ermöglichen, detaillierte Berichte über den Zustand der Netzwerkumgebung zu erstellen. Über „Hosts“ sind die verschiedenen Systeme zu sehen, die an Naemon und Icinga angebunden sind. Wenn noch mehr Überwachungslösungen an Naemon angebunden sind, lassen sich auch diese Daten einblenden. Bei „Problems“ sind Fehler auf den angebundenen Systemen zu erkennen.